Integrated Cloud Platform & EMS Solution
Advanced energy management system integrating solar, storage, and backup power solutions for 24/7 reliable operations across global installations.

Expert Operations Team
Industry-Leading Domain Expertise
Power Trading Excellence
Comprehensive Support Services
Advanced Monitoring & Visualization
Real-time visualization of energy station performance through intuitive charts and indicators, tracking power flow, charge/discharge cycles, and equipment efficiency metrics.
Revenue Analytics & Performance Insights
Comprehensive revenue tracking with real-time updates, detailed monthly and annual analytics, and trend analysis to drive strategic business decisions.
Unified Data Integration Platform
Seamless integration of multi-source data from grid connections, storage systems, and load centers, enabling centralized management of your energy assets.
Advanced Battery Management System
Sophisticated monitoring of critical battery parameters including State of Charge (SOC), State of Health (SOH), and thermal management, ensuring optimal performance and longevity.
Unified Energy Asset Management
Our comprehensive energy management platform provides centralized monitoring and control across multiple sites, delivering intelligent analytics and optimization strategies. This unified approach streamlines operations, enhances visibility, reduces operational costs, and maximizes system efficiency.


Energy Station Data at a Glance
This provides a real-time overview of the energy station's operational status, including charge and discharge data (daily, monthly, and cumulative), real-time power (grid, load, and energy storage devices), as well as detailed parameters of the energy storage equipment (quantity, capacity, and specifications). The charts illustrate load tracking curves and changes in SOC (State of Charge) over time.
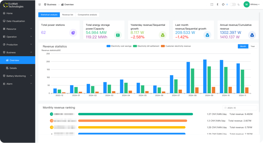
Energy Station Business Overview
It offers statistical data across multiple stations, including total station count, storage power and capacity, and revenue trends (daily revenue with comparisons, monthly revenue with comparisons, annual revenue, and cumulative revenue). Charts display the composition of revenue distribution and monthly trends, along with specific station rankings for monthly revenue.


Battery Safety Monitoring and Analysis
Focuses on monitoring energy storage batteries, covering details such as the number of battery packs, total capacity, individual configurations (number of battery modules and cells per pack), and cooling methods. The charts show variations in voltage, current, SOC (State of Charge), and SOH (State of Health) for the battery packs.
Battery Health Analysis
Primarily analyzes the temperature consistency of batteries, including statistics on maximum, minimum, and differential temperatures for individual cells. Real-time temperature curve charts are provided for intuitive monitoring of battery temperature conditions, with options to query detailed temperature data for specific cells.

Transform Your Future with Clean Energy Solutions
Contact Us